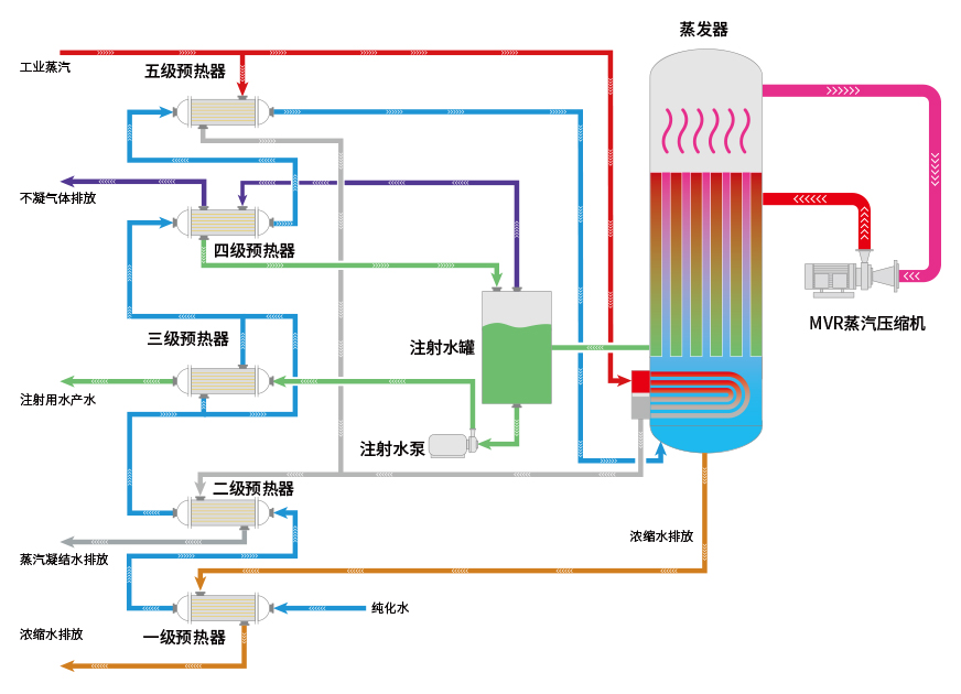
大红鹰dhy最新研发生产的热压蒸馏水机使用了MVR节能技术,具有产水优质、节能效果显著、安装使用灵活等优点。大红鹰dhy热压蒸馏水机产量可从1T/h至100T/h[1],既可为客户提供大处理量中心式制水方案,基于其超低的产量范围和撬装模块化设计,也可为客户提供灵活的分布式注射用水生产解决方案。
内毒素<0.01EU/ml
电导率<0.3μm/cm @25℃
红锈风险低Low
配备磁悬浮零摩擦蒸汽压缩机吨水电耗低至12kW·h[2]
蒸发温度低,常压容器,使用寿命更长。
磁悬浮压缩机,运行稳定,维保需求少;
无需润滑油和冷却水;
配备能耗实时监控分析功能。
采用MVR常压蒸发技术,非压力容器;
无高温外排水;
完善的安全连锁保护。

蒸汽压缩机是热压式蒸馏水机的核心部件,大红鹰dhy热压式蒸馏水机使用的蒸汽压缩机是与旗下公司乐恒节能自主研发的离心式高速直驱蒸汽压缩机,采用了先进的磁悬浮直驱技术,电机转子与磁浮轴承之间不接触,只受空气阻力损失,设计工况范围气动效率稳定在80%以上。由于没有润滑系统,所以对使用环境可达零油雾污染,体积小,便于维护。

| 型号 | 生产能力(L/h) | 原料水消耗(L/h) | 蒸汽消耗(kg/h) | 电消耗(kW•h) | 外形尺寸(长x宽x高)mm | 重量(kg) | 压缩机 |
|---|---|---|---|---|---|---|---|
| LRY1000 | 1000 | 1060 | 90 | 18.6 | 2800X1800X3100 | 2400 |
乐恒品牌 磁悬浮/ 高速直驱 离心式蒸 汽压缩机 |
| LRY2000 | 2000 | 2120 | 180 | 30.7 | 3100X2000X3150 | 2980 | |
| LRY3000 | 3000 | 3180 | 270 | 47 | 3350X2150X3300 | 4080 | |
| LRY4000 | 4000 | 4240 | 360 | 60 | 3600X2400X3550 | 5180 | |
| LRY5000 | 5000 | 5300 | 450 | 72 | 3850X2600X3750 | 6500 | |
| LRY10000 | 10000 | 请联系我司人员获取详细参数 | |||||
| LRY15000 | 15000 | ||||||
| LRY20000 | 20000 | ||||||
| LRY25000 | 25000 | ||||||
| LRY30000 | 30000 | ||||||
| 更大产量 | 更大产量 | ||||||
|
注/Note: |
|||||||
0577-86906886
地址:温州经济技术开发区滨海园区滨海8路558号
电话:0577-86906886
传真:0577-86906886
邮箱:marketing@jjbfloor.com
网址:jjbfloor.com
邮编:325025